
什么是生意参谋功能?
"Know Your Business, Grow YourBusiness"
一站式获得所有数据,助您增加销量
1.通过不同指标查看店铺的总体表现,关注重点改善方面
2.细致到SKU层面的数据帮助您获得宝贵的业务透析
3.持续更新顾客感兴趣的产品
如何使用生意参谋功能
1. Dashboard数据面板: 向您展示店铺总体数据表现,每天9点(东8区时间)进行更新。
2. Realtime Performance实时表现: 当天各时段数据趋势,每2-3秒钟更新。
3. Live Monitor实时监控面板:点击查看店铺每天的实时表现
4. Realtime Ranking实时排名:点击More可查看实时销售前100的产品和访客前100的产品。
5. 日期: 点击选择重要指标的日期范围,您可以选择:
Yesterday (昨天) Last 7 Days (过去7天) Last 30 Days (过去30天) Day (日选择):过去90天中的任何一天 Week (周选择):过去14周中的任何一周 Month (月选择):过去13个月中的任何一个月
6. Key Metrics重要指标: 勾选任何一个指标查看发展趋势 (一次最多查看5个指标,点击 翻页查看更多指标)( Key Metrics 详情,请看下页)
7. Export导出: 点击下载数据面板的数据
Key Metrics重要指标
1. Revenue (销售额)
2. Visitors (访客数)
3. Conversion rate (转化率)
4. Revenue per buyer(顾客单价=总收益额/总顾客数)
5. Pageviews (浏览量)
6. Buyers (顾客数)
7. Orders (订单量)
8. Average Order Value(平均每单价格)
9. Units sold (销售量)
10. Average Basket Size(平均每单销售件数)
下拉Dashboard页面查看产品数据面板(选定时间内的):在此可以查看产品总体表现,以及热销品和滞销品的情况。
1. % in stock (可购买占比)
2. % viewed SKUs (有浏览占比)
3. % selling SKUs (有支付占比)
4. Diagnosis for underperforming SKUs(滞销SKU诊断数据)
5. Ranking by Visitors and Ranking by Revenue(热销SKU "访客榜" 以及 "下单金额榜")
下拉Dashboard页面查看促销工具面板(选定时间内的):
1. Guided Revenue:使用了优惠券,包邮,多件多折订单的总销售额
2. Average Order Value:平均每单价格
3. Average Basket Size:平均每单销售件数
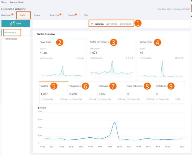
Traffic流量页面— — Performance
10Traffic Overview
1. 选择时间,在特定的时间范围内查看以下数据:
2. Total Traffic:浏览过您店铺的客户数量(包括店铺和所有产品页面)
3. Traffic to Proucts:浏览过您产品页面的客户数量
4. Convertion:访客中,有下单的客户数量(转化)
5. Visitors:浏览过您店铺的客户数量(包括店铺和所有产品页面)
6. Pageviews:客户浏览您商店的总次数(包括店铺和和所有产品页面)
7. Followers:店铺粉丝
8. New Followers:店铺新增粉丝数
9. Unfollows:取消关注您店铺的粉丝数
Traffic by Page
1. 点击切换查看手机端和电脑端数据
2. Store Homepage:浏览过店铺首页的客户数量
3. Product Detail Page:浏览过产品详情页的客户数量
(点击这里下拉页面可查看具体产品的流量)
4. Other Store Pages:访问其他店铺页面的客户数量
(包括Profile,All Products,大促页面,Feed,Category ,Search)——请看下页
Traffic流量页面— — Performance
Traffic by Page——Other Store Pages:
访问其他店铺页面的客户数量(包括Profile,AllProducts,大促页面,Feed, Category ,Search)
顾客从右图各个的入口,进入浏览即算Other StorePages的流量
Traffic流量页面— — Traffic Source
1. 选择时间,在特定的时间范围内查看以下数据:
2. 点击切换查看手机端和电脑端数据Traffic Structure点击 展开或折叠
3. Lazada Guided Traffic:通过Lazada功能和工具(例如搜索,Flash Sale)将客户引导至您的产品或店铺的流量
4. Customer-Initiated Traffic:顾客自己(例如从购物车或订单页面)找到您的产品或商店的流量
5. External Traffic: 来自Lazada外部的流量,例如社交媒体,其他网站和搜索引擎。 小提示:您可在社交媒体或其他网站上推广您的商店,并使用搜索引擎优化来吸引客户(外部流量数据正在创建中,即将发布)
Traffic Advisory
针对您店铺的流量表现得出的总结。您可以看到"您店铺大部分流量来源""访客数最多的来源"等数据,您可参考该总结对店铺及产品进行优化。Select seller picks SKU now:点击选择参加Seller Picks的sku
Product产品页面— — Realtime Ranking
Realtime Ranking实时排名(提供更多关于热销产品和高访问量产品的详情)
1. Revenue Top 100:销售额排名前100的产品
2. Visitor Top 100:访客数排名前100的产品
3. 产品标题(或…),点击可跳转至产品前台
Product产品页面— — Performance
Product产品页面— — Diagnosis
Promotion促销页面— — Voucher
2,右上角选定时间,查看卖家优惠券的总体表现指标(勾选√,每次查看1个指标)
*鼠标悬浮在每个指标上方可查看该指标的解释Voucher Collected(已被领取的优惠券数量)
Voucher Redeemed(已使用优惠券的数量)
Buyers(已使用优惠券的顾客数)
Redeemed Revenue(已使用优惠券的相关销售额)
Discount Cost(已使用优惠券的折扣额)
ROI ( Return on investment = Redeemed Revenue / Discount Cost =已使用优惠券的相关销售额/已使用优惠券的折扣额 )
3,各个优惠券表现(勾选√,每次最多查看5个指标)
*鼠标悬浮在每个指标上方可查看该指标的解释Voucher Issued(优惠券总张数)Voucher Collected(已被领取的优惠券数量)Voucher Redeemed(已使用优惠券的数量)Collected Rate(已被领取的优惠券数量/优惠券总张数)Redeemed Rate(已使用优惠券的数量/已被领取的优惠券数量)Redeemed Revenue(已使用优惠券的相关销售额)Discount Cost(已使用优惠券的折扣额)Buyers(已使用优惠券的顾客数)
ROI ( Return on investment = Redeemed Revenue / Discount Cost =已使用优惠券的相关销售额/已使用优惠券的折扣额 )
Promotion促销页面— — Free Shipping
Promotion促销页面— — Flexi Combo
Service服务页面(chat)
1,选定时间
2,Chat Overview 整体表现
Visitors:总访客数
Customers Enquired:在chat向卖家发消息的顾客数
Received Conversations:卖家收到的对话数 (如果一个顾客同
一天发送多天消息,则视为一个对话;如果顾客在几天内继续向您发送
消息,则每天将其视为单独的对话)
Responded Customers:同一天内卖家回复的顾客数
Responded Conversations:同一天内卖家回复的对话数
Response Time(mins):同一天内响应顾客的平均时间,
Non-Responded Customers:同一天内卖家未回复的顾客数
Estimated Lost Revenue:预计损失销售额(因未回复顾客)
Guided Buyers:聊天后下单的顾客数
Guided Orders:聊天后下单的订单数
Guided Revenue:聊天后产生的订单销售额
*鼠标悬浮在每个指标上方可查看该指标的解释
3,查看chat总体表现指标(勾选√,每次最多查看5个指标)
4,各个chat分账户表现排名
常见问题页面常见问题页面
可以解决一些常见问题,如需进一步查询请联系PSC
(来源:lazada速卖通服务商coco) 以上内容属作者个人观点,不代表立场!本文经原作者授权转载,转载需经原作者授权同意。
原文转载:http://fashion.shaoqun.com/a/288463.html
盘古集团:https://www.ikjzd.com/w/1448
acca:https://www.ikjzd.com/w/1370
声网:https://www.ikjzd.com/w/2176
什么是生意参谋功能? "KnowYourBusiness,GrowYourBusiness" 一站式获得所有数据,助您增加销量 1.通过不同指标查看店铺的总体表现,关注重点改善方面 2.细致到SKU层面的数据帮助您获得宝贵的业务透析 3.持续更新顾客感兴趣的产品 如何使用生意参谋功能 1.Dashboard数据面板:向您展示店铺总体数据表现,每天9点(东8区时间)进行更新。 2.Realtim
邮乐网购物商城:https://www.ikjzd.com/w/1776
贸发局:https://www.ikjzd.com/w/1621
【越南旅游需要带多少钱】--去越南带多少钱合适:http://tour.shaoqun.com/a/28243.html
口述:我被老公的同事拉进男厕所折腾:http://lady.shaoqun.com/m/a/15841.html
「看看租车」战略合作马蜂窝,大势所趋:http://tour.shaoqun.com/a/76186.html
No comments:
Post a Comment